


Audience Explorer Dashboard
The Audience Explorer dashboard provides access to Criteo’s exclusive datasets. After selecting your preferred audience, you will gain insights into the categories and brands they prefer to buy across the Web.
This report can help you understand which audiences have the highest affinity with your business and help you discover new high-value segments that you can target for customer acquisition in future ad set.
To access the Audience explorer dashboard, in the Commerce Growth platform from the left panel, select Analytics > Audience explorer.
How to use this report
To access the data available in the Audience Explorer dashboard, start by selecting your seed audience. You can select your website traffic or from your Contact List that has already been uploaded into Criteo through our API or self-serve platform.
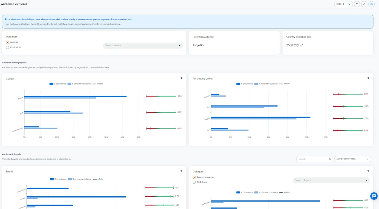
Once you’ve selected an audience, you can visualize the Potential Audience and the Country Audience Size:
Potential Audience Size: Potential users or devices from your selected audience (Note that when several devices can be related to one user, it is counted as “1”)
Country Audience Size: All users or devices available within Criteo’s dataset from your specific region
The insights are broken down into two sections:
Audience demographics: Visualize the composition of your selected audience based on the demographics from Criteo’s dataset. Analyze your audience by gender and purchasing power, then drill down by segment for a more detailed view.
Gender: Users who regularly buy items relevant to women or men in the past 90 days
Purchasing Power: Users who regularly buy items of low, medium, high, or very high pricing range in the past 90 days
Audience interests: Visualize the composition of your selected audience based on the interests from Criteo’s dataset. View the brands and product categories your audience is interested in.
Brand: Users who are actively browsing specific brand names in the past 90 days
Category: Users who are actively browsing, adding to basket, and/or purchasing specific items in the past 90 days

How to read the data
Based on your selected audience, Criteo calculates an Affinity Indicator for each of the segments available in Criteo’s dataset from within your country (Gender, Purchasing Power, Brand & Category).
The higher the Affinity Indicator, the more likely your selected audience is to be interested in the segment than the rest of the users in Criteo’s dataset from your country.
% of your Audience: Percentage of users in the selected audience that belong to the segment
% of Country Audience: Percentage of users in the country that belong to the segment
Affinity Indicator: Score computed based on the relative interest that people from your audience have for a specific segment, compared with Criteo’s dataset from within your country
Getting the most out of Audience Explorer
The Audience Explorer dashboard is a great starting point if you are looking to drive customer acquisition from new, high-value audiences that can help grow your customer base. The dashboard will indicate the best segments for you to target in your future ad sets, where you are most likely to be successful in engaging these new users.
For example, if you select your website visitors as your seed audience and you see that there is an Affinity Indicator of “5” for the segment “Dog’s Food”, this means that your seed audience is five times more likely to be interested in Dog’s Food than the rest of the users that are part of Criteo’s dataset within your country.
With these insights, you can create a new ad set using Criteo’s Commerce Audiences and select the segment “Dog’s Food” as your target audience.
Criteo will then find all users that are in-market for Dog’s Food for your acquisition ad set.